• 登录|注册
  • 首页

  • 研究所介绍 研究所介绍研究所动态研究所领导研究所架构

  • 城市资讯 头条推荐地市资讯县市区资讯乡镇街道资讯图片新闻

  • 天和经济研究所大讲堂 大讲堂介绍精彩内容视频回放大讲堂动态

  • 课题研究 研究领域指数排名研究成果

  • 会议活动 活动预告活动回顾品牌推广

  • 宣传推介 招商服务招商动态招商项目库企业推介

  • 天和数据库 理论报告库案例库数据库

    注册
      
      忘记密码
  • 天和数据库
  • 数据库案例库理论报告库
  •   位置:首页 > 天和数据库 > 案例库
  • 2025年度制造业数字化转型典型案例 | 乐清市电气产业集群

     信息来源:浙江经信 发布时间:2026-02-06

    开栏语:

    日前,2025年度制造业数字化转型典型案例发布,浙江省7个案例入选。这些案例覆盖城市、重点园区、产业集群、企业四类主体,生动展现了浙江省“点线面”结合、系统推进制造业数字化转型的实践成果。为强化示范推广,浙江经信开设“2025年度制造业数字化转型典型案例”专栏,分期详解案例转型具体做法,敬请关注。


    乐清市电气产业集群:

    以“链式协同”推进电气产业

    国家先进制造业集群数字化改造

    一

    背景情况

    乐清是“温州模式”、“四千”精神的主要发祥地,民营经济发达、市场主体活跃,全市规上工业企业超2000家、产值超亿元企业435家;电气集群产业体系完善,低压电气占全国市场份额65%以上,集群实现总产值2920亿元。集群发展中,乐清市通过“链式协同”推进电气产业链优化提升。


    二

    主要做法

    政府引导,推动“链式协同”顶层设计、政策激励、协调推进等多层次的机制建设。

    成立链式数改工作推进组,构建形成一套包含政策激励、合同范本、流程服务、项目验收等全流程闭环的制度体系。支持链主企业协同关键部件供应商开展协同数改,并打通“财政补助+金融支撑”资金保障渠道。实行事前诊断、事中监理、事后验收的全流程跟踪服务,及时帮助解决企业数字化改造中的疑难问题。

    链主牵动,构建“链式协同”绿色供应商体系、技术共享、数据开放等多方位的联动体系。

    链主企业将供应商协同数改程度纳入绿色供应商考评体系,联合智能电气产业大脑,将需求、交付、库存、成本、设备、安全等关键数字化模块进行裁剪,主动开发适用于供应商的轻量级应用系统。并开放数据系统接口,实现与供应商订单、仓库等数据实时共享。

    链群协同,打造“链式协同”中小企业业务工艺样本和专项培训。

    针对链群企业开展业务培训和一对一的现场指导服务,快速适应链式协同业务系统。针对乐清电气行业涉及注塑、冲压、线圈、电子组件等10项关键零部件配套工艺,打造样本企业,供相同工艺的企业有样学样。

    平台支撑,推动“链式协同”统一数据标准、共性场景开发等高效率的系统服务。

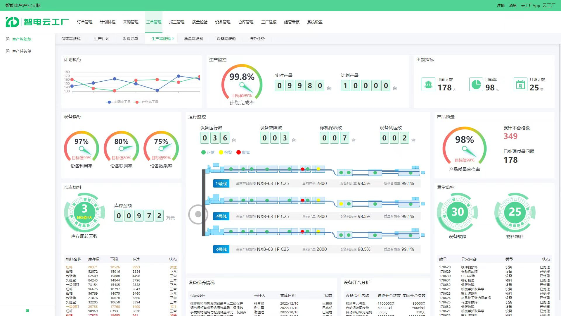
    打造产品主数据标准管理平台,形成8个产品系列、95个产品类目、830个关键零部件的数据特征号。智能电气产业大脑开发云服务平台,集成了订单管理、仓库管理、工单管理、计划排程等功能,101家供应商企业上线。

    三

    成效亮点

    通过“链式协同”数改模式,帮助供应链中小微企业数改从0到1的建设,企业库存准确率提升30%以上,供应链协同效率提升25%以上,库存整体成本降低12%以上,有效解决了试点企业不会改、不敢改、不愿改的问题。


    四

    经验启示

    协同化数改和轻量化数改相结合,支持链主企业与“链上”企业开展协同化数改,提升集群企业“粘合力”。大力推行轻量级、低成本、易部署的应用场景,推广一批样本企业,快速推动集群内中小企业学样仿样。产品数字化和制造服务化相融合,加速传统电气产品数字化发展,并拓展数字化运维服务等领域,实现电气集群逐步向价值链高端跃升。数字新基建和数字新平台相支撑,前瞻性布局大数据中心、智算中心、智能电气产业大脑等基础设施和公共服务平台,快速形成企业项目的集群效应。


    来源:浙江经信


    上一条:龙泉创新实践“产城人”深度融合路径
    下一条:普洱 | “四个关键”促“四变” 农文旅融合走出新路
    相关文章
    “温泉+”赋能冬季旅游案例2025-03-20
    天和案例库:乡村振兴 · 8个乡村村落改造更新案例2024-06-24
    天和案例库|龙川县:组建“强村公司”探索新型农村集体经济发展路径2024-10-14
    天和案例库:“农村土地综合改革”10个典型案例公布,这些地方入选2024-11-13
    天和案例库|景德镇市陶阳里:城市更新样本,既“绣面子”又“绣里子”2024-11-25
    天和案例库:湖州市南浔区旧馆街道“未来乡村”经验做法2024-07-01
    天和案例库:12位百强县县委书记最新分享——县区如何抓招商抓产业抓项目?2024-11-12
    天和案例库:“美丽乡村 绿色发展先锋行动”十佳案例展示2025-02-12
    天和案例库:全力推进县域经济高质量发展典型案例——渭南蒲城县2024-09-18
    天和案例库:湖州市德清县莫干山镇五四村“中国数字乡村第一村”经验做法2024-07-02
  • 欢迎投稿:来稿请发送到至cntianhe@sina.com

    CopyRight©2024 cntianhe.org.cn All Rights Reserved 天和经济研究所 版权所有

    E-mail:cntianhe@sina.com 京ICP备2024042563号-1

    联系电话:010-82169629